前处理提取生产线MesDcsplcscada自控系统的解决方案

发布时间:2022-06-10

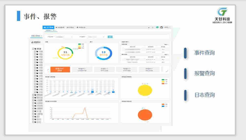
前处理提取生产线Mes、Dcs、plc、scada自控系统的解决方案

浙江天甘科技有限公司 服务*;我公司在本项目中郑重*:为本项目提供一年的工程质保服务与定期上门回访服务;本项目所有产品严格遵守厂家规定的保修政策;电话支持响应10分钟内;问题解答0.5小时内;现场支持响应12小时内。对于设备及其他产品,在质保期内,如果出现质量问题,将按“三包”原则,免费维修、更换、安装、调试、备件服务。确保有足够的备件、附件和易损件满足设备正常运行需要,并提供可满足两年设备运行需要的易损零部件及零部件清单,在质保期外,我公司继续为本项目提供长期的优惠的技术服务,包括技术支持、硬件升级、故障的快速响应及相关人员的技术咨询。

前处理提取生产线Mes、Dcs、plc、scada自控系统的解决方案

医药中药行业工厂浓缩、植物提取自动化控制EPC包、中药前期处理提取、酒精回收、醇沉、单效双效自动化控制、啤酒白酒红酒黄酒勾兑、陈酿罐进料、混配、浓度计量、出料自动化控制、化妆品化学药化学染料添加剂食品饮料工厂行业出渣堵料连锁反冲信息化控制、料斗自动进料、原酒罐药汁罐沉淀、稀释罐、澄清罐、成品罐自动化控制

浙江天甘科技有限公司智能工厂解决方案 医药中药行业工厂浓缩、植物提取自动化控制EPC包 中药前期处理提取、酒精回收、醇沉、单效双效自动化控制 啤酒白酒红酒黄酒勾兑、陈酿罐进料、混配、浓度计量、出料自动化控制 化妆品化学药化学染料添加剂食品饮料工厂行业出渣堵料连锁反冲信息化控制 料斗自动进料、原酒罐药汁罐沉淀、稀释罐、澄清罐、成品罐自动化控制 工厂车间生产溯源管理批量生产记录称重配料电子签名审计追踪信息化管理 浙江天甘科技有限公司医药食品行业自控18年工程经验、服务于100多家企业200多套自控项目,软件著作权31件、25项! GMP/CGMP/GAMP车间自动控制标准化信息化智能化 计算机系统验证HAZOP分析、SIL定级、FDA Dcs、plc分布式控制自控实现 生产线自动控制对医药食品赋能 。

前处理提取生产线Mes、Dcs、plc、scada自控系统的解决方案

前处理提取生产线Mes、Dcs、plc、scada自控系统的解决方案

天甘科技全自动CIP清洗系统的特点:1.根据不同工艺设计不同种类的清洗配方;2.设计可满足大型生产线、复杂型生产线的清洗;3.利用阀阵、防混阀等设计实现对管道的分段、分罐清洗,满足生产的灵活需求。

前处理提取生产线Mes、Dcs、plc、scada自控系统的解决方案

前处理提取生产线Mes、Dcs、plc、scada自控系统的解决方案

天甘科技全自动CIP清洗系统的特点:1.根据不同工艺设计不同种类的清洗配方;2.设计可满足大型生产线、复杂型生产线的清洗;3.利用阀阵、防混阀等设计实现对管道的分段、分罐清洗,满足生产的灵活需求。zhejingtgkj

ISA88定义了配方管理和工艺区段的层次,将产品和生产工分离开。这个标准使得代码重用和柔性生产成为可能,并且提供了一个可以和ERP,MES整合的架构。我公司提供的配方管理包含内容如下:1.客户编程方案;2.利用PhaseManager/SFC;3.标准的控制器和人机界面;4.单个单元控制;5.配方管理;6.数据采集、报告、分析;7.手动操作指令;8.设备分配和仲裁;9.安全和法规遵从管理;10.配方调节;11.多单元协调;12.大系统和复杂路径;13.物料管理。

前处理提取生产线Mes、Dcs、plc、scada自控系统的解决方案

前处理提取生产线Mes、Dcs、plc、scada自控系统的解决方案

浙江天甘科技有限公司医药食品行业自控18年工程经验、服务于100多家企业200多套自控项目,软件著作权31件、25项! GMP/CGMP/GAMP车间自动控制标准化信息化智能化 计算机系统验证HAZOP分析、SIL定级、FDA Dcs、plc分布式控制自控实现 生产线自动控制对医药食品赋能 。中药提取车间提取线浓缩数字化、信息化、智能化自动控制系统 中药配方颗粒生产工艺优化数字化、信息化、智能化自动控制系统 流感原料药车间气动阀门数字化、信息化、智能化自动控制系统 软化水储罐、颗粒灌装、液体制剂车间Mes、Dcs、plc分散分布式自动控制系统 双联过滤器进出液阀门、层析柱设备、反应釜、地埋罐、盘干机、酒精仓、搅拌罐及储罐醇系统、精馏塔、综合自控、酒精系统、在线密度计、液位计、变频电机、生活热水自控、排污自控、消杀车间空调自控、胶囊剂车间自控、口服液车间自控、智能化车间设备自动化控制制造执行系统Mes、Dcs、plc自控系统 能源管控能源管理系统电能监测、sis自控系统、gmp改造自动化、自控仪表阀门控制柜、计算机系统验证、计算机化验证、产业园智能工厂Mes、Dcs、plc自控系统软件硬件研发实施升级 自控工程自动化控制系统数字化控制信息化管理电气自动控制 制药、酿酒、饮料、化学等流体工厂自动控制系统信息化、数字化、智能化 MES、SCADA、DCS/PLC、LIMS、CIP、ENERGYMANAGER 计算机系统验证HAZOP分析、SIL定级、FDA、GMP/CGMP/GAMP 3D管道设计施工,仪表阀门。

上一篇:延安房屋安全质量检测-延安检测单...
下一篇:随州市威纶通触摸屏一级经销商全境...