恒压供水压力传感器与PLC变频控制系统

发布时间:2019-07-21

昊明PTC301恒压供水压力传感器采用压阻式隔离膜充油芯体监测压力信号,经集成电路处理,使其输出统一标准信号,对压力敏元件采用温度补偿技术,既保证了压力传感器的测量精度,又为其在恶劣环境中连续正常工作提供了先决条件,确保了产品的优异性能和*质量。本产品具有精度高、稳定性好,寿命长、可靠性高、安装方便等特点。可与各种型号智能数显控制仪表、单回路、多回路调节器、工业计算机及集散控制系统联用,实现生产过程的自动化测量与控制。广泛用于企事业单位、工厂办公楼、高速路、学校医院、酒店宾馆、住宅区等大流量集中恒压供水区域的生产、生活用水。

恒压供水压力传感器特点:

1、稳定性好,满度、零位长期稳定性可达0.2%FS/年。在补偿温度0~70℃范围内,温度飘移低于0.2%FS,在整个允许工作温度范围内低于0.5%FS。

2、具有反向保护、限流保护电路,在安装时正负极接反不会损坏变送器,异常时变送器会自动限流在35MA以内。

3、固态结构,无可动部件,高可靠性,使用寿命长。

4、从风压到水、油都可以进行高精度的测量,不受被测介质质量大小的影响。

5、安装方便、结构简单、经济耐用。

恒压供水压力传感器参数:

量 程:-0.1-70MPa(可选)

精 度:0.5%FS、1.0%FS

输出信号:4-20mA、0/1-5/10V、0.5-4.5V

供电电压:+5VDC、+12VDC、+24VDC

过程连接:G1/4、R1/4、G1/8、G1/2、1/2NPT、1/4NPT、M14*1.5、M20*1.5(可订制)

电气连接:航空插头、直接引线、赫斯曼接头

负载能力:电流型≤500Ω

补偿温度:0-100°C

工作温度:-20-300°C

安全过载能力:150%

极限过载能力:200%

温度漂移:0.02%FS/°C

长期稳定性:0.2%FS/年

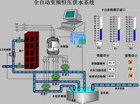
恒压供水系统供水调压原理如图2所示。供水压力采用闭环控制,首先在控制面板设定水压给定值,通过安装在管网出水端的压力传感器实测水压的反馈信号;然后由变频器将实测值与给定值进行比较,若给定值大于实测值,说明系统水压低于设定值,则改变水泵电机的供电频率,使水泵电机转速上升,反之则降低水泵电机的转速,使供水量减小。在用水量大时,通过PLC进行工频/变频切换,使水泵处于工频下运行,反之处于变频运行;当用水量过一台泵的供水量时,PLC控制其它水泵加入。

恒压供水系统的原理如图2所示。供水压力是闭环控制。首先,在控制面板上设置水压,通过安装在管网出口处的压力传感器测量水压的反馈信号。然后将测量值与变频器的给定值进行比较。如果给定值大于测量值,则表明系统的水压低于设定值,则泵功率发生变化。泵的供电频率增加了泵电机的转速,否则降低了泵电机的转速,减少了供水量。当耗水量较大时,通过PLC进行频率/频率转换,使泵在工频下变频运行;当水泵的耗水量过水泵的供水量时,PLC控制其它的水泵加入。

变频恒压供水系统采用一电位器设定压力(也可采用面板内部设定压力),采用一个压力传感器(反馈为4~20mA)检测管网中压力,压力传感器将信号送入变频器PID回路,PID回路处理之后,送出一个水量增加或减少信号,控制马达转速。如在一定延时时间内,压力还是不足或过大,则通过变频器作工频/变频切换起动另一台水泵,使实际管网压力与设定压力相一致。另外,随着用水量的减少,变频器自动减少输出频率,达到了节能的目的。

压力传感器恒压供水的优点:

1:系统根据用户用水量的变化来调节水泵转速,使水泵始终工作在高效区,当系统零流量时,机组进入休眠状态,水泵停止,流量增加后才进行工作,节电效果明显,比恒速水泵节电23%-55%。

2:变频恒压供水设备不设楼顶水池,既减少建筑物的造价,又克服了水源二次污染,气压波动大,水泵启动频繁和建造水塔一次性投资大,施工周期长,费用高等缺点。

3:整套设备只需一组控制柜和水泵机组,安装非常方便,占地面积少。

4:本设备采用全自动控制,操作人员只需转换电控柜开关,就可以实现用户所需工况,操作简单

5:恒压供水能自动24小时维持恒定压力,并根据压力信号自动启动备用泵,无级调整压力,供水质量好,与传统供水比较,不会造成管网破裂及水共振现象。

6:动平滑,减少电机水泵的冲击,延长了电机及水泵的使用寿命,避免了传统供水中的水锤现象。

7:采用变频恒压供水保护功能齐全,运行可靠,具有欠压、过压、过流、过热等保护功能。

8:系统配置可实现全自动定时供水,实现无人值守自动供水.控制系统具有故障报警和显示功能,并可进行工变频转换,应急供水。

简单的变频恒压供水系统需要压力传感器、变频器和配置相应变频传动的电气元件。

1、压力传感器

压力传感器通常选用压力变送器或远传压力表。如果压力传感器,则选用两线制4-20mA输出压力传感器为*(三线制和四线制也可以,两线制接线更方便),另需要配置一个开关电源(将交流电转换为DC24V给压力变送器供电);如果压力传感器选用远传压力表,其输出为30-350Ω电阻信号,需要另配置一个信号隔离器(其作用为将30-350Ω信号转换为4-20mA输出至变频器反馈输入端子)和一个开关电源(将交流电转换为DC24V给供电电源为DC24V的信号隔离器供电,如果信号隔离器供电电源为AC220V则开关电源取消)。

2、变频器内部参数设置

各种变频器内部功能参数名称会不同,通常需要完成这几方面参数设定:变频器给定信号输入设定、变频器内置PID模式设定、反馈信号设定、比例增益P设定、积分时间I设定、微分时间D设定、测量信号滤波时间设定和*低输出频率设定。恒压供水时使用PI功能就可以达到目的,没有用微分功能。

压力传感器恒压供水的实质是为了满足用水流量的要求。因为供水管道中水压的大小与供水能力和用水需求,*终反映在水压的变化上,所以通常都是用水压来间接控制用水流量的大小;即只要保持供水管道上的压力,也就保证了该管道中的供水流量与用水流量的平衡。也就达到了恒压供水的目的。

1、系统稳定时

水泵供水流量与用水流量处于平衡状态时,供水压力稳定在设定值,且无变化。此时供水压力测量信号(反馈信号)与给定信号(目标信号)基本相等,水泵在变频器输出的某一频率下运行。

2、用水流量减小时

用水流量的减小将导致水泵供水流量大于用水流量,则供水压力上升,供水压力测量信号(反馈信号)增大,则设定值与供水压力测量信号之差减小,变频器内置PID产生负的控制量,结果使变频器的输出频率下降,电动机的转速也下降,水泵的供水流量也下降,水压也开始下降使之回复到给定匾(目标值),系统又处于平衡状态。

3、用水流量增加时

当用水流量增加时,供水压力会下降,则供水压力测量信号(反馈信号)减小,则设定值与供水压力测量信号之差增大,变频器内置P1D产生正的控制量,结果使变频器的输出频率上升,电动机的转速也上升,水泵的供水流量增加,供水压力也开始上升使之回复到给定值(目标值),系统又处于平衡状态。

压力传感器恒压供水方式技术*、水压恒定、操作方便、运行可靠、节约电能、自动化程度高,在泵站供水中可完成以下功能:

(1) 设定压力后,变频器自动进行PID控制,维持水压恒定;

(2) 可设定多个压力,客户可使用端子进行切换,满足客户多种不同的压力需求;

(3)UP/DOWN键可调节PID压力给定值,并且可根据需要在线调整PID参数;

(4)系统睡眠与唤醒,当外界停止用水时,系统处于睡眠状态,直至有用水需求时自动唤醒;

(5)配合控制柜,控制系统可手动/自动运行,多台泵自动切换;

(6)缺水及压力表线路保护检测报警,信号显示等。

压力传感器变频恒压供水设备是由PLC系统控制,全自动控制模式,能够自动调节以满足用户的恒压变量供水要求,使整个系统保持高效节能状态,让供水压力保持恒定,那到底如何保持变频恒压供水设备恒压压力?

该供水设备以水泵出水端水压(或用户用水流量)为设定参数,通过微机自动控制变频器的输出频率从而调节水泵电机的转速。实现用户管网水压的闭环调节,使供水系统自动恒稳于设定的压力,即用水量增加时,频率提高,水泵转速加快。用水量减少时,频率降低,水泵转速减慢。

智能控制系统实时通过压力变送器检测出口压力,将检测值和设定值进行比较运算,确定水泵投入台数和变频器输出频率,以实现恒压供水的目的。

三项压力*恒定措施,运用各种程序运算应对各种用水情况,防过冲,防掉压,防止压力在0.01MPa之外的压力波动。

压力传感器恒压供水系统应该常伴我们生活中,那就是自来水公司的。如果自来水公司供水系统管网压力不足,我们打开水感觉水流没力气似的,如果管网压力大水流打着手痛。那么这个压力过高成本高,过低用户不满意,因此需要选取双方满意的压力值,这个值叫做预设定值。怎么维持这个压力就需要设计一套供水系统。

其实压力属于连续控制变量,用压力传感器测量再好不过。因为压力变送器能时时反应实际压力的变化,而且测量*。压力传感器检测压力反馈至压力控制器,控制器根据预设定值比较后再进行PID控制处理,然后输出信号给执行器,*执行器调节恒压供水系统的压力,使其稳定在预设定值附近,这个控制过程为闭环控制。

这个过程中设计的仪表有压力控制器、压力传感器,控制设备有变频器、泵等其它设备或控制件组成恒压供水系统。如果恒压供水系统规模大且复杂可选用压力传感器检测压力,如果恒压供水系统规模小且单一,可以选用其它低成本的测压表。因此恒压供水不支持压力传感器这不是*的,得看工艺情况。

找恒压供水压力传感器http://www.fshaoming.com/shuiyachua/r-24.html

上一篇:ES2010E智能双钳数字相位伏...
下一篇:西门子扬州市一级经销商